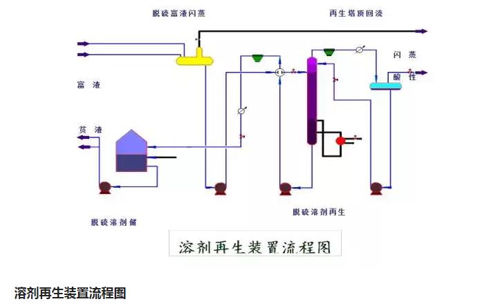
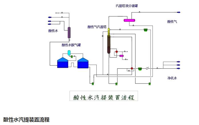
環保:50種工業廢氣、廢水等工藝流程圖






















來源:小依 工程客
聲明
本平台對轉載、分享、陳述、觀點、圖片保持中立,目的僅在於傳遞更多信息,版權歸原作者。
頭條號:環保愛好(hǎo)者有大量的廢氣、廢水技(jì)術幹貨,歡迎關注、訂閱、轉發、留言探討(tǎo),互相學習!謝謝。 點擊關注(zhù)環保愛好者後(hòu),閱(yuè)讀下麵,有很多水、氣、聲、固廢、地下水、重金屬、電(diàn)磁輻射類知識。
免責聲明:本(běn)站部分圖片(piàn)和文(wén)字(zì)來源於網絡收集整理,僅供學習交流,版權歸原作者所有,並不代表我(wǒ)站觀點。本站(zhàn)將(jiāng)不承擔任何法律責任,如果有(yǒu)侵(qīn)犯到您(nín)的(de)權利,請及時聯係(xì)我們刪除。